


濕法鍋爐脫硫除塵器,鍋爐脫硫除塵設備,鍋爐脫硫塔 濕法煙氣脫硫工藝包括石灰石(石灰) — 石膏法、氧化鎂法、雙堿法、氨法等。 濕法脫硫技術成熟,效率高,運行可靠,操作簡單,世界上占 90% 以上的燃煤電廠都采用濕法脫硫技術。
濕法石灰石
-
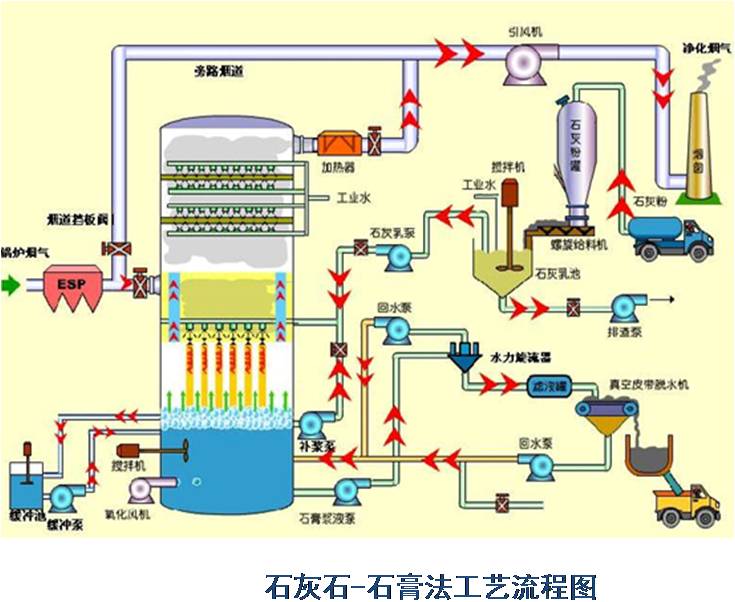
石膏法是將石灰石粉制成漿液,在吸收裝置中將煙氣中的
SO2
脫除而副產石膏的方法。該方法是目前應用_廣的一種煙氣脫硫(
FGD
)方法。
(
1
)脫硫效率高,
>95%
( 2 )技術成熟,運行可靠性高
( 3 )對煤種的適應性強
( 4 )吸收劑資源豐富,價格低廉
( 5 )脫硫副產物便于綜合利用
( 6 )占地面積大,運行費用高
主要適合于 410t/h 以上鍋爐的煙氣脫硫。優點:技術成熟,吸收劑石灰和石灰石成本低廉,脫硫率可高達 90 %以上。缺點:投資大(占電廠總投資的 10%-15% ),設備占地面積大,運行費用高,易結垢。
濕式石灰石 / 石灰-石膏法原理
脫硫過程:
雙堿法脫硫系統
為了克服石灰 / 石灰石法容易結垢和堵塞的缺點,發展了雙堿法。該法先用可溶性的堿性清液作為吸收劑吸收,然后再用石灰乳或石灰對吸收液進行_。

氨是一種良好的堿性吸收劑。利用氨的這一特性,以水溶液中的 NH3 和 SO2 反應為基礎用氨水將廢氣中的 SO2 脫除,生成亞硫酸氫銨和亞硫酸銨溶液,經氧化后得到硫酸銨溶液,進而干燥得到硫胺產品。
訂貨須知
1
、產生粉塵的工藝設備和工況。例如:粉塵性質、排風量、粉塵產源面積及相關參數。
2
、相關工藝參數,如:氣體的溫度、含塵濃度、有機物濃度、無機物濃度、產氣源位置、面積等。
3
、處理粉塵的物理性質:溫度、性質、自燃性和爆炸性等化驗報告。
4
、生產車間的房屋建筑和生產設備的布置方位以及車間外的地理環境。
5
、提出裝配形式的要求,如出風口、塔體定位等平面布置方位。
6
、增購其他輔機和配件,例如:風機,當訂購風機時,需注明型號、規格、轉速、風量、風壓、出口方向和電機功率等參數,若需訂購管道、吸氣罩、煙囪等,需提供相關的圖紙,另外是否需訂購部分濾料作為備件需提供數量。
7
、是否需要委托本公司代辦選型、設計、運輸及安裝等事宜。
售后服務
產品保修時間為一年;河北地區 24 小時內趕到現場維修,外省市 3 天內趕到現場維修。維修配件價仍按合同約定價收取。
我廠是一家_生產除塵設備的廠家,在環保設備、機械設備領域擁有一批在國內外具有_水平的技術和產品。主營的產品有濾筒式脈沖除塵器、布袋除塵器、倉頂除塵器、各類鍋爐除塵器等除塵設備。廣泛適用于鋼廠、電廠、水泥廠、陶瓷、塑料、家具、飼料、食品、水泥、電子、電池、飛機、汽車、火車、冶金、化工及制藥等行業。設備_,技術力量雄厚,制造經驗豐富,管理科學規范化,以科技為動力,以質量服務開拓市場,我公司產品設計_,質量可靠,售后服務完善。
我公司是產品生產廠家,可根據用戶提出的各種技術要求另行設計制造。

冀公網安備 13098102000349號